×

接触点

接触点

除终端设备外,还应考虑所有连接到网络的人员、场所和事物。

了解更多

资源

资源

了解最佳实践,探索创新解决方案,并与整个贝克社区的其他合作伙伴建立联系。

联系我们

系统介绍

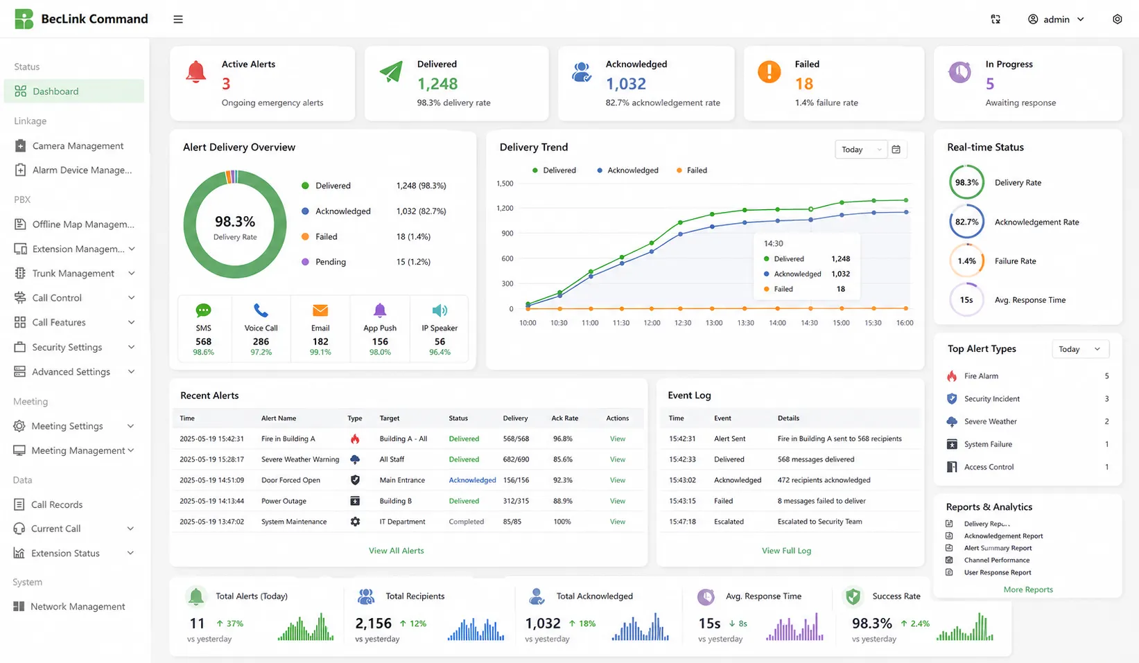
紧急通知软件帮助组织从一个集中式平台管理紧急通信、事件警报和响应确认。管理员可以创建警报模板,按组、部门、角色、建筑物或位置选择收件人,并跨多个渠道发送消息。实时仪表板显示交付结果、确认率、失败消息、事件日志和响应进度,支持在紧急情况、演习、中断和日常安全操作期间更快地做出决策。

多通道警报

多通道警报

该系统通过短信、语音通话、电子邮件、移动推送通知、桌面警报、IP扬声器、SIP电话、PA系统和数字标牌发送紧急消息。通过同时使用多个渠道,组织可以在紧急情况、中断、演习或每日安全公告期间更快地联系到员工、访客、承包商和现场团队。

定向通知

管理员可以按部门、角色、班次、建筑物、楼层、站点、响应团队或地理围栏区域发送通知。这有助于避免不必要的大规模警报,同时确保受影响的人员收到准确的指示。它非常适合需要精确紧急通信的校园、工厂、办公室、医院、隧道、公共设施和多站点组织。

定向通知
双向响应

双向响应

该软件允许收件人确认警报、报告安全状态、回答响应问题或请求帮助。操作员可以看到谁收到了消息,谁没有回复,谁可能需要帮助。恐慌按钮和快速帮助功能还可以支持移动用户、安全人员、教师、护士和现场人员的更快报告。

自动化工作流程

预先配置的工作流程帮助操作员快速响应火灾警报、恶劣天气、安全威胁、疏散、设备故障、网络中断和业务连续性事件。一旦触发,系统可以选择模板,通知目标群体,升级未响应的警报,启动后续行动,并记录每个步骤以供以后审查和改进。

自动化工作流程
系统集成

系统集成

该平台可以与火灾警报、权限改造、闭路电视、公共广播系统、知识产权扬声器、SIP电话、人力资源目录、天气警报、紧急按钮、传感器和数字标牌集成。集成系统允许自动触发警报,分布在不同的设备上,并通过现场通信渠道显示,以实现更快、更协调的应急响应。

报告和分析

实时仪表板和报告显示消息传递、失败尝试、确认率、用户响应、升级记录、操作员操作和事件时间表。这些记录有助于安全经理评估警报性能、支持合规性审计、改进应急演习并优化未来响应计划以加强组织准备。

报告和分析

应用场景

公司办公室
工业厂房
学校和校园
医院和医疗保健
交通枢纽
公共安全
公司办公室

公司办公室

在公司办公室,大规模通知系统帮助安全团队和设施经理发送火灾演习、停电、访客事件、工作场所威胁、电梯故障、恶劣天气和建筑物疏散的快速警报。员工可以通过桌面弹出窗口、短信、电子邮件、移动应用程序、数字标牌和语音通话接收信息,确保办公室团队即使在繁忙的工作时间也能收到清晰的指示。

工业厂房

工业厂房

工业厂房在设备故障、气体泄漏、火灾风险、生产线事故、电力故障和疏散事件期间需要快速可靠的通信,紧急通知软件可以连接控制室、报警系统、IP扬声器、SIP电话、喇叭扬声器、移动用户和安全团队。操作员可以向车间、仓库、危险区域、维护团队和管理小组发送有针对性的警报。

学校和校园

学校和校园

对于学校和大学,该系统支持针对封锁、恶劣天气、火灾警报、医疗事故、交通变化、失踪人员和校园安全威胁的紧急通信。管理员可以通过短信、电子邮件、移动应用程序、扩音系统、教室显示器和桌面警报通知学生、教师、家长、安保人员和设施团队,帮助校园快速一致地做出反应。

医院和医疗保健

医院和医疗保健

在医疗保健环境中,紧急通知软件可以支持代码警报、安全事件、设备故障、疏散通知、人员配备紧急情况、感染控制消息和设施维护更新。医院可以按角色或位置通知医生、护士、安全团队、部门经理和应急响应小组,帮助医疗团队更快地协调,而不会打扰未受影响的部门。

交通枢纽

交通枢纽

机场、火车站、公共汽车终点站、隧道、港口和地铁系统需要对乘客安全、安全事件、交通中断、恶劣天气、设备故障和紧急疏散进行大面积警报。该平台可以连接控制中心、数字标牌、扩音系统、移动警报、对讲机和现场设备,帮助操作员向乘客、工作人员、安全团队和维护人员广播指令。

公共安全

公共安全

公共安全机构可以使用该平台发送自然灾害、疏散命令、公共安全事件、道路封闭、社区突发事件、极端天气和基础设施故障的紧急警报。消息可以分发给居民、应急响应者、政府部门、现场团队和合作伙伴组织,支持指挥中心和公众之间更快的协调。

专业的工业通信制造商,提供高可靠性通信保障!
合作咨询
客服 电话
We use cookie to improve your online experience. By continuing to browse this website, you agree to our use of cookie.

Cookies

This Cookie Policy explains how we use cookies and similar technologies when you access or use our website and related services. Please read this Policy together with our Terms and Conditions and Privacy Policy so that you understand how we collect, use, and protect information.

By continuing to access or use our Services, you acknowledge that cookies and similar technologies may be used as described in this Policy, subject to applicable law and your available choices.

Updates to This Cookie Policy

We may revise this Cookie Policy from time to time to reflect changes in legal requirements, technology, or our business practices. When we make updates, the revised version will be posted on this page and will become effective from the date of publication unless otherwise required by law.

Where required, we will provide additional notice or request your consent before applying material changes that affect your rights or choices.

What Are Cookies?

Cookies are small text files placed on your device when you visit a website or interact with certain online content. They help websites recognize your browser or device, remember your preferences, support essential functionality, and improve the overall user experience.

In this Cookie Policy, the term “cookies” also includes similar technologies such as pixels, tags, web beacons, and other tracking tools that perform comparable functions.

Why We Use Cookies

We use cookies to help our website function properly, remember user preferences, enhance website performance, understand how visitors interact with our pages, and support security, analytics, and marketing activities where permitted by law.

We use cookies to keep our website functional, secure, efficient, and more relevant to your browsing experience.

Categories of Cookies We Use

Strictly Necessary Cookies

These cookies are essential for the operation of the website and cannot be disabled in our systems where they are required to provide the service you request. They are typically set in response to actions such as setting privacy preferences, signing in, or submitting forms.

Without these cookies, certain parts of the website may not function correctly.

Functional Cookies

Functional cookies enable enhanced features and personalization, such as remembering your preferences, language settings, or previously selected options. These cookies may be set by us or by third-party providers whose services are integrated into our website.

If you disable these cookies, some services or features may not work as intended.

Performance and Analytics Cookies

These cookies help us understand how visitors use our website by collecting information such as traffic sources, page visits, navigation behavior, and general interaction patterns. In many cases, this information is aggregated and does not directly identify individual users.

We use this information to improve website performance, usability, and content relevance.

Targeting and Advertising Cookies

These cookies may be placed by our advertising or marketing partners to help deliver more relevant ads and measure the effectiveness of campaigns. They may use information about your browsing activity across different websites and services to build a profile of your interests.

These cookies generally do not store directly identifying personal information, but they may identify your browser or device.

First-Party and Third-Party Cookies

Some cookies are set directly by our website and are referred to as first-party cookies. Other cookies are set by third-party services, such as analytics providers, embedded content providers, or advertising partners, and are referred to as third-party cookies.

Third-party providers may use their own cookies in accordance with their own privacy and cookie policies.

Information Collected Through Cookies

Depending on the type of cookie used, the information collected may include browser type, device type, IP address, referring website, pages viewed, time spent on pages, clickstream behavior, and general usage patterns.

This information helps us maintain the website, improve performance, enhance security, and provide a better user experience.

Your Cookie Choices

You can control or disable cookies through your browser settings and, where available, through our cookie consent or preference management tools. Depending on your location, you may also have the right to accept or reject certain categories of cookies, especially those used for analytics, personalization, or advertising purposes.

Please note that blocking or deleting certain cookies may affect the availability, functionality, or performance of some parts of the website.

Restricting cookies may limit certain features and reduce the quality of your experience on the website.

Cookies in Mobile Applications

Where our mobile applications use cookie-like technologies, they are generally limited to those required for core functionality, security, and service delivery. Disabling these essential technologies may affect the normal operation of the application.

We do not use essential mobile application cookies to store unnecessary personal information.

How to Manage Cookies

Most web browsers allow you to manage cookies through browser settings. You can usually choose to block, delete, or receive alerts before cookies are stored. Because browser controls vary, please refer to your browser provider’s support documentation for details on how to manage cookie settings.

Contact Us

If you have any questions about this Cookie Policy or our use of cookies and similar technologies, please contact us at support@becke.cc .